Aplikasi Sistem Pajak Daerah
Aplikasi Sistem Pajak Daerah
Sistem informasi pengelolaan pajak daerah terintegrasi.
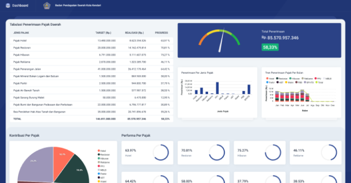
Sistem Informasi Manajemen Pendapatan Asli Daerah merupakan sistem informasi terintegrasi yang mengelola Pendapatan Daerah meliputi Pajak Daerah dan Retribusi Daerah. Saat ini, kebijakan dan aturan yang dipakai oleh pemerintah daerah dalam hal pengelolaan pajak daerah dan retribusi daerah adalah Undang-undang No. 28 Tahun 2009. Tetapi sejak terbitnya undang-undang baru, yaitu Undang-undang No. 1 Tahun 2022 tentang Hubungan Keuangan antara Pemerintah Pusat dan Pemerintah Daerah dan akan berlaku mulai awal tahun 2024, maka system informasi pengelolaan yang sudah ada harus melalui pengembangan beberapa modul.
